圆竹结构构造要求有哪些

圆竹结构构造要求有哪些
▎一般规定
1 圆竹结构构造应符合下列规定:
(1)圆竹应采取通风与防潮措施,以及其他防止竹材、木材腐朽和虫蛀的有效措施;
(2)圆竹结构应加强构件之间、结构与支承物之间的连接。
2 同一个构件中,相邻圆竹的截面相差不宜超过20mm。
3 单片柱的连接件应采用结构用竹胶合板或木材。
4 底层单片柱的圆竹小头直径应大于80mm;第二层单片柱的圆竹小头直径应大于60mm。
5 墙体中单片柱的间距不宜大于600mm。
6 上层单片柱和下层单片柱应左右、前后对齐,避免偏心。
7 圆竹结构建筑的门窗洞口宜布置在非承重墙体中。大的洞口应避免布置在承重墙体中。门窗洞口应上下对齐,成列布置,不应采用错洞墙。
8 每根单片柱的连接件间距不宜大于800mm,宜布置在两个竹节之间,顶端和底端应各一组。每个连接件和单片柱宜用4颗自攻螺钉连接。
9 上下导梁的翼缘高度不宜小于60mm。导梁的翼缘和单片柱的圆竹宜用3个自攻螺钉连接,3颗自攻螺钉应布置成品字型,以防劈裂。
10 圆竹上层下导梁与下层上导梁之间,宜采用螺栓连接,螺栓间距不宜大于1m,并用自攻螺钉将下导梁和楼面板连接。(图11)对于房屋顶层,当剪力和抗倾覆计算满足时,也可采用自攻螺钉将顶层的下导梁和顶层楼面板连接。

图1 上层下导梁与下层上导梁连接示意
1-上层圆竹柱;2-上层下导梁;3-楼面板;4-螺栓;5-楼盖格栅;6-下层上导梁;7-下层圆竹柱
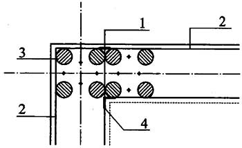
在墙体转角处,两道墙体的上导梁之间应用热镀锌钢结构连接件连接,两导梁内侧用L型连接件连接(图2)。

图2 墙体转角处导梁连接示意
1-钢连接件;2-导梁;3-圆竹;4-L型连接件
11 底层单片柱和混凝土条形基础应保证紧密接触,并应有可靠锚固。
12 基础中宜放圈梁,配置不少于4Φ10的纵向钢筋(HPB300),箍筋采用不少于Φ6@200(HPB300)。基础混凝土强度等级不低于C25,垫层混凝土强度等级为C15。
13 除按计算要求外,自攻螺钉连接应符合下列规定:
(1)自攻螺钉的直径不应小于3mm;
(2)每个连接节点不得少于2个钉;
(3)对于竹构件,钉入深度应穿透圆竹壁不少于5mm。
14 在纵、横墙的交接处、门窗洞口处或交叉X型钢带的端头处,宜采用圆竹绑定的四方柱或加密圆竹柱。、
▎构造设计原则
1 圆竹结构建筑的构造设计,应满足建筑使用功能的要求,确保结构安全,并应遵循“对称、规则、变化均匀”的设计原则。
2 圆竹结构建筑的连接设计应具有可靠的强度,应确保连接节点的破坏不先于构件破坏。
▎剪力墙构造
1 圆竹结构建筑的墙体未开门窗洞口时,均应布设X型钢带,并应符合下列规定:
(1)1 X型钢带与水平面夹角宜为45°;
(2) X型钢带应拉紧绷直,两端直接与上、下导梁连接,钢带中间不应与单片柱连接;
(3)X型钢带和导梁连接的自攻螺钉数量,底层不应少于6个,其他层不应少于4个;
(4)条件允许时,剪力墙宜双面设置腹面板;X型钢带宜双面设置;
(5) 底层下导梁和X型钢带连接处,基础的预埋螺栓应加密,每处不宜少于2个M10螺栓。
2 圆竹结构建筑的剪力墙需开洞时,应符合下列规定:
(1) 洞口宽度不宜大于1.2m,不得大于1.8m;且洞口左右两侧应配置补强木柱,洞口上方应配置补强木梁;
(2)当洞口宽度不大于0.9m时,补强木柱可采用单根方木,其截面宽度不宜小于40mm,截面高度为导轨宽度。补强木梁的截面高度不宜小于40mm,截面宽度为导轨宽度。补强木柱和补强木梁可用自攻螺钉连接;
(3)当洞口宽度大于0.9m时,补强木柱宜采用原木并采用格构式,其小头直径不宜小于60mm。补强木梁的截面尺寸不宜小于30×150mm。补强木梁两端夹在补强木柱中,并用螺栓和补强木柱连接。补强木梁的每端螺栓数量不应少于2个,螺栓直径不应小于M12。
3 圆竹结构建筑剪力墙的腹板因地制宜,采用具有一定强度的人造板,且墙体表面宜平整无凹凸;墙体单片柱的间距不应大于600mm;腹板和单片柱应用直径大于4mm的自攻螺钉连接,螺钉的竖向间距不大于10mm。
4 当墙体一侧腹板镂空或敞开时,导梁的宽度宜为220mm。镂空或敞开侧可同时设置木横撑和木斜撑。木横撑的数量不宜少于4道。
当墙体两侧都封闭时,导轨的宽度宜为250mm。墙内可不同时设置木横撑或木斜撑。
5 位于X型钢带端头部位的单片柱,其下导梁应布置不少于4个M10螺栓。
6 剪力墙相邻面板的接缝应位于单片柱上,面板可水平或竖向铺设,面板之间应留有不小于3mm的缝隙。
7 剪力墙的单片柱截面开孔或开凿缺口后的剩余高度不应小于截面高度的2/3,非剪力墙不应小于40mm。
8 圆竹结构建筑的剪力墙设置应符合下列规定(图8):
(1) 单个墙段的高宽比不宜大于3:1;
(2)同一轴线上墙段的水平中心距不应大于7.6m;
(3) 相邻墙之间横向间距与纵向间距的比值不应大于2.5:1;
(4) 墙端与离墙端最近的垂直方向的墙段边的垂直距离不应大于2.4m;
(5) 一道墙中各墙段轴线错开距离不应大于1.2m。

图8 剪力墙平面布置要求
▎楼盖构造
1 当楼面梁的跨度小于3m时,宜采用“品”字型圆竹梁;当楼面梁的跨度不小于3m时,应采用方组合梁。
2 楼面梁的间距应与单片柱的间距一致,梁的两端应居中支承在墙体的单片柱上。当墙体开有门窗洞口时,楼面梁可支承在洞口的补强梁上。
3 楼面梁上部应铺设竹胶合板或人造板并用自攻螺钉和梁相连,其厚度不宜小于20mm。
当楼面梁采用圆竹梁时,其上铺设的竹胶合板或人造板宜加厚。
4 楼面梁在支座上的搁置长度不得小于40mm。
楼面梁应与支座连接,或在靠近支座部位的搁栅底部采用连续木底撑、搁栅横撑或剪刀撑(图4)。

图4 搁栅间支撑示意图
5 当楼面梁采用组合梁时,其构造应符合现行国家标准《木结构设计规范》GB 50005的有关规定。
6 当楼面组合梁采用“品”字型竹梁时,应符合下列规定:
(1) 套在竹梁上的钢箍,应箍紧扎牢,其间距符合6。2要求;
(2)竹梁和下导轨应紧密连接,宜在竹梁的两侧,和下导轨采用角链连接。
7 人字型屋架可采用竹屋架,弦杆与腹杆都可采用圆竹。竹屋架宜采用三角形桁架。
异型屋架宜采用竹屋架与木屋架的混合结构。
8 当屋架采用木结构时,其构造应符合现行国家标准《木结构设计规范》GB 50005的相关规定。
9 当屋架采用圆竹时,应符合下列规定:
(1)屋架间距不宜大于1.2m;
(2)圆竹之间的连接可采用角链连接或节点板连接(图9),节点板厚度不宜小于1.9mm,自攻螺钉直径不宜小于4mm。

图9 竹屋架示意图
1-方型连接件;2-梯形连接件;3-矩形连接件;4-L型连接件
10 屋面坡度不宜小于1:12,也不宜大于1:1,纵墙上檐口悬挑长度不宜大于1.2m;山墙上檐口悬挑长度不宜大于0.4m。
11 木基结构板材的尺寸不得小于1.2m×2.4m,在剪力墙边界或开孔处,可使用宽度不小于300mm的窄板,但不得多于两块;当结构板的宽度小于300mm时,应加设填块固定。
12 钉距每块面板边缘不得小于10mm,中间支座上钉的间距不得大于300mm,连接件应牢固的打入骨架构件中,连接件不应凸出板面。
13 当常规单片柱的墙体两侧均有面板,且每侧面板边缘连接件间距小于150mm时,墙体两侧面板的接缝应互相错开,避免在同一根单片柱上。当单片柱的宽度大于65mm时,墙体两侧面板拼缝可在同一根构件上,但钉应交错布置。
14 圆竹结构建筑构件的开孔或缺口应符合下列规定:
(1)楼盖采用竹梁时,不宜开孔;木搁栅的开孔尺寸不得大于搁栅截面高度的1/4,且距搁栅边缘不得小于50mm;
(2) 楼盖采用竹梁时,不宜开缺口;木搁栅的缺口应位于搁栅顶面,缺口距支座边缘不得大于搁栅截面高度的1/2,缺口高度不得大于搁栅截面高度的1/3。
境道原竹12年高端品牌的竹结构企业,专业为: 竹结构、竹建筑、竹装饰、竹房子、竹景观、竹编、竹屋、竹别墅、竹楼、竹桥、竹亭、竹廊、竹长廊、竹棚等竹艺工程提供,竹结构项目咨询、竹建筑图纸设计、竹子材料生产、竹结构施工管理等一系列服务,致力为客户提供卓越的一站式体验.电话400-886-6075 021-58665611
点赞 (0)
- 上一篇 圆竹结构建筑技术规程-1总 则
- 下一篇 竹在当代建筑结构体系中的应用
相关推荐
related suggestion